魔域私服外挂t3 最新免费宝塔Windows面板
提供远程控制开启关闭服务,魔域私服外挂t3 最新免费远程控制端口更改,禁ping,防火墙端口放行以及操作日志查看。

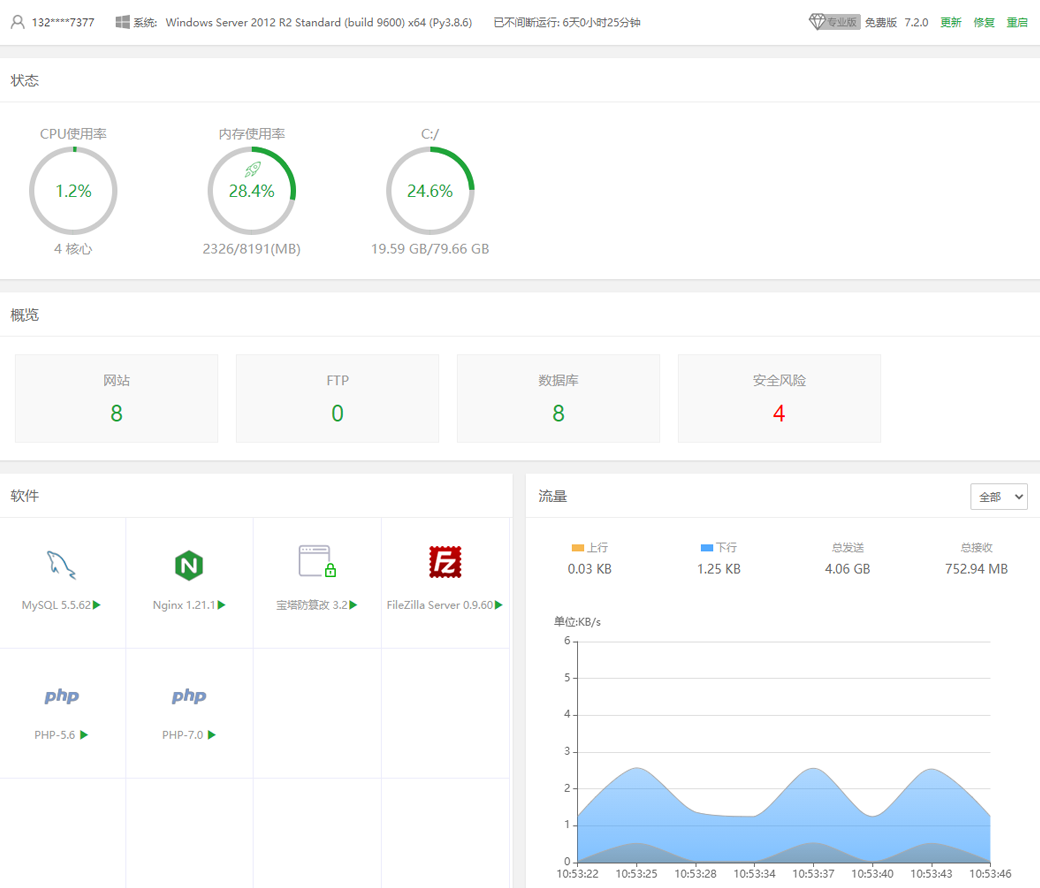
CPU、内存、磁盘IO、网络IO数据监测,可设置记录保存天数以及任意查看某天数据。

计划任务可按周期添加执行,支持SHELL脚本,提供网站、数据库备份以及清理内存。

通过web界面就可以轻松管理安装所用的服务器软件,还有扩展插件。

2025-11-19 07:49 点击量:23
提供远程控制开启关闭服务,魔域私服外挂t3 最新免费远程控制端口更改,禁ping,防火墙端口放行以及操作日志查看。

CPU、内存、磁盘IO、网络IO数据监测,可设置记录保存天数以及任意查看某天数据。

计划任务可按周期添加执行,支持SHELL脚本,提供网站、数据库备份以及清理内存。

通过web界面就可以轻松管理安装所用的服务器软件,还有扩展插件。
